| Środki techniczne: | PC, SO Windows, OPC |
|---|---|
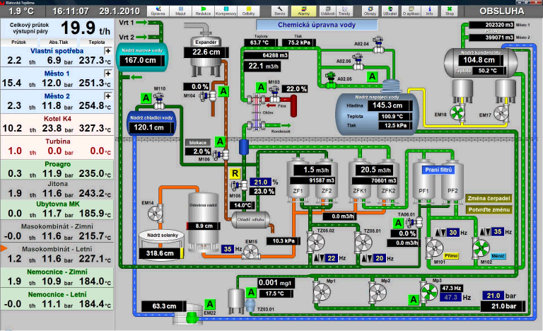
| Stacje sterujące: | 1x PLC Schneider Premium |
| Data oddania do eksploatacji: | 2009 |
| Nazwa firmy dostarczającej aplikację: | K&H KINETIC a.s., http://www.kk-technology.cz |

| Środki techniczne: | PC, SO Windows |
|---|---|
| Stacje sterujące: |
1x PLC Schneider Premium Unity
2x PLC Modicon TSX Micro
1x PLC Modicon M340
1x PLC Twido
Advantech ADAM |
| Data oddania do eksploatacji: | 2009 |
| Nazwa firmy dostarczającej aplikację: | KK-Technology a.s., http://www.kk-technology.cz |
